Raport serwisowy w programie do zarządzania zleceniami. Automatycznie raportuj pracę!

Wyzwaniem dla osób zajmujących się zarządzaniem firmą serwisową jest nie tylko efektywne planowanie działań i organizacja przepływu pracy. Równie istotne, a nierzadko nawet i ważniejsze jest odpowiednie raportowanie wyników realizowanych procesów oraz umiejętna ich analiza, przyczyniająca się do usprawnień biznesowych w przyszłości. Krok ten często bywa jednak pomijany przez sporą grupę przedsiębiorców, ponieważ istnieje przekonanie, że raportowanie to czasochłonne działanie wymagające specjalistycznej wiedzy oraz dostępu do dedykowanego temu zadaniu rozwiązania. Czy rzeczywiście tak jest? Jak skutecznie można usprawnić pracę w tym obszarze? Jak w prosty sposób stworzyć przejrzysty raport serwisowy? I jaka jest w tym wszystkim rola programu do zarządzania zleceniami? Sprawdźmy!

Stworzenie raportu serwisowego – czy to wystarczy?

Raportowanie to proces organizowania zgromadzonych danych w przejrzyste raporty dostarczające informacji, które pozwalają mierzyć efektywność podejmowanych działań. Warto podkreślić, że nieodłącznym elementem raportowania jest analiza, czyli proces polegający na wyciąganiu wartościowych informacji z tworzonych raportów i formułowaniu wniosków, które mają przyczynić się do poprawy efektywności biznesu.

Tworzenie raportów serwisowych bez analizy to całkowicie bezwartościowa czynność. Tylko połączenie tych dwóch aspektów może sprawić, że gromadzone informacje będą służyć podejmowaniu słusznych decyzji, eliminacji potencjalnych zagrożeń oraz kontrolowaniu wprowadzanych zmian.

Istnieje przekonanie, że raportowanie pracy serwisowej to skomplikowane zadanie wymagające specjalistycznej wiedzy i dedykowanego rozwiązania informatycznego. Jednak wcale nie musi tak być. Usprawnienie w tym obszarze można uzyskać wdrażając do swojej organizacji wielofunkcyjne narzędzie, jakim jest program do serwisu.

Odpowiedni system tego typu wesprze Twoją firmę w:

  • tworzeniu zleceń,
  • planowaniu harmonogramu prac serwisantów,
  • pilnowaniu przeglądów i innych działań cyklicznych,
  • komunikacji i przepływie informacji,
  • zarządzaniu bazą klientów i urządzeń,
  • obsłudze dokumentów sprzedażowych oraz finansowych,
  • a także, co dzisiaj jest dla nas najważniejsze, w mierzeniu efektów podejmowanych działań z wykorzystaniem funkcji raporty serwisowe.

Analizuj raporty serwisowe w programie Serwis Planner i usprawnij swój biznes!

Testuj przez 30 dni. Całkowicie bezpłatnie. Bez żadnych zobowiązań.

Umów prezentację

Raporty serwisowe – analiza sposobem na usprawnienie prowadzonych działań

Jedną z największych zalet raportowania pracy w programie do serwisu jest automatyzacja działań. Systemowe raporty serwisowe generowane są automatycznie na podstawie gromadzonych w oprogramowaniu informacji. To ogromna oszczędność czasu, ponieważ bez takiego rozwiązania osoba odpowiedzialna za obszar analiz byłaby zmuszona do przenoszenia danych i własnoręcznego tworzenia niezbędnych zestawień. Konieczna byłaby również odpowiednia wiedza umożliwiająca stworzenie przejrzystych i funkcjonalnych raportów serwisowych.

Z programem do serwisu wyposażonym w moduł raportowania praca jest szybsza, prostsza i przyjemniejsza. Dlaczego? Sam proces raportowania odbywa się automatycznie, a Twoja ingerencja nie jest potrzebna. Możesz natychmiast przejść do etapu analizy, poświęcić mu więcej uwagi i przez to sformułować trafniejsze wnioski na przyszłość.

Celem odpowiedniego programu do serwisu jest nie tylko dostarczenie gotowych zestawień, ale również zaprezentowanie ich w przystępny sposób, umożliwiający sprawną analizę danych. W realizacji tego założenia pomagają trzy kluczowe właściwości systemu, które zostaną omówione w dalszej części artykułu.

Elastyczny raport serwisowy – dowolna konfiguracja

Po pierwsze, elastyczność rozwiązania informatycznego, która pozwala na samodzielną konfigurację poszczególnych raportów serwisowych. Dzięki niej z łatwością możesz dostosować każde zestawienie do swoich własnych potrzeb, korzystając z:

  • Filtrowania, które pozwala w szybki sposób odnaleźć pożądane przez Ciebie informacje.
  • Sortowania, które sprawia, że dane są prezentowane w wybranej przez Ciebie kolejności.
  • Grupowania, które pozwala klasyfikować i łączyć ze sobą te same informacje tworząc jednorodne grupy.
  • Ustawień widoczności kolumn, które daje Ci możliwość zarządzania dostępnością kolumn na poszczególnych raportach serwisowych.
  • Oraz opcji wykresu, które umożliwiają prezentowanie zestawień, nie tylko za pomocą przejrzystych tabel, ale również w postaci atrakcyjnych wizualnie wykresów.
Konfiguracja raportów w serwisie

Pobierz swój raport serwisowy

Dodatkowym ułatwieniem jest możliwość eksportu informacji zawartych w raportach do plików z rozszerzeniem csv. i xslx. To zaleta przede wszystkim dla tych, którzy pragną dokonywać bardziej zaawansowanych analiz w zewnętrznych oprogramowaniach. Jeśli jesteś taką osobą, to dzięki możliwości pobierania gotowego dokumentu nie masz konieczności ręcznego przepisywania poszczególnych jego elementów. Oszczędzasz w ten sposób swój czas i zmniejszasz prawdopodobieństwo pomyłki.

Raport serwisowy pod ręką – skonfiguruj pulpit pracownika

Potrzebujesz na bieżąco analizować wyniki pracy Twojego zespołu i w związku z tym chcesz mieć jeszcze szybszy dostęp do wybranych zestawień? Program do serwisu przychodzi z pomocą i umożliwia dowolną konfigurację pulpitu pracownika. Mogą pojawić się na nim wybrane widgety, w tym te tworzone na podstawie raportów serwisowych. Dobrym rozwiązaniem jest definiowanie własnych tematycznych zakładek i umieszczanie w nich powiązanych widgetów. Dzięki temu zachowasz porządek i oszczędzisz swój czas, a wszystkie niezbędne w codziennej pracy zestawienia będziesz mieć zawsze pod ręką.

Raporty serwisowe na pulpicie pracy

Jakie raporty serwisowe możesz przeanalizować?

Finanse

Finanse stanowią jeden z najważniejszych aspektów każdego przedsiębiorstwa. Wszystkie funkcjonujące na rynku firmy, których celem jest zysk pragną, by działania przez nich prowadzone były opłacalne. Z tego względu koniecznością jest stały monitoring odpowiednich wskaźników i regularne wprowadzanie usprawnień.

Program serwisowy wspiera ten obszar udostępniając dwa finansowe zestawienia – koszt zleceń oraz rentowność zleceń. Mogą być one analizowane w dwojaki sposób. Po pierwsze, w odniesieniu do każdego indywidualnego zlecenia na karcie zlecenia, a po drugie – jako zbiorcze zestawienie wszystkich zrealizowanych zleceń.

Koszt zleceń to raport serwisowy, który pozwoli Ci ocenić kosztowność poszczególnych zleceń z podziałem na koszt materiału oraz koszt czasu pracy. Dzięki niemu określisz, na przykład, które typy zleceń charakteryzują się najwyższym kosztem czasu pracy, a także to, który kontrahent generuje najwyższy koszt obsługi.

Raport serwisowy - koszt zleceń

Uzupełnieniem poprzedniego raportu jest zestawienie rentowność zleceń, które – oprócz kosztu ogólnego – przedstawia także przychody z poszczególnych zleceń. Sprawia to, że możliwy do automatycznego wyliczenia jest zysk, a także najistotniejszy miernik czyli rentowność. Dzięki takiemu raportowi w programie do serwisu możesz z łatwością określić opłacalność każdego pojedynczego zlecenia, a odpowiednio filtrując dane masz możliwość podglądu na zlecenia przypisane do konkretnych kontrahentów. Dokonując szczegółowej analizy jesteś w stanie z łatwością określić efektywność współpracy z poszczególnymi klientami i w razie jej braku podjąć odpowiednie kroki.

Raport serwisowy - rentowność zleceń

Kontrahenci

Ocenie efektywności współpracy z poszczególnymi kontrahentami służą także zestawienia dotyczące liczby zleceń oraz pracochłonności. Są one niejako uzupełnieniem raportów finansowych opisanych wyżej.

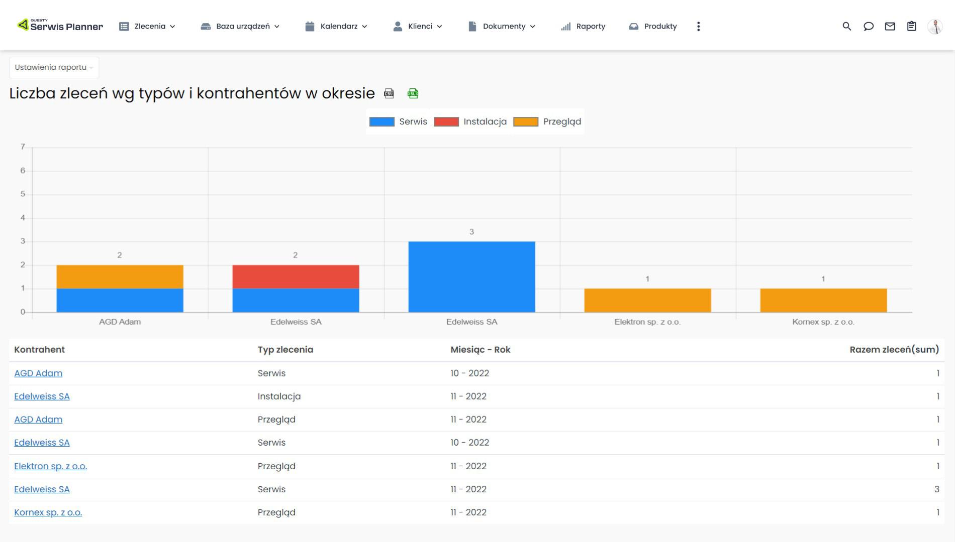
Raport serwisowy Liczba zleceń według typów i kontrahentów w okresie to zestawienie przedstawiające liczbę oraz rodzaj zleceń wykonanych przez Twoich pracowników dla określonych kontrahentów. Całościowa analiza informacji łącząca kontrahenta oraz typ pozwala na ocenę jakości pracy oraz zadowolenia ze współpracy. W jaki sposób? Jeśli w katalogu swoich usług posiadasz na przykład przeglądy i reklamacje, to duża liczba tych pierwszych z pewnością będzie Cię cieszyć – to znak, że kontrahenci pragną korzystać z Twojego wsparcia. Inaczej będzie w przypadku reklamacji. Nadmiarowa liczba zleceń tego rodzaju może sugerować, że jakość usług realizowanych przez Twoich pracowników nie jest wystarczająca i konieczne jest wdrożenie usprawnień w tym zakresie.

Raport serwisowy - liczba zleceń

Rentowność może być oceniana również za pomocą raportu Pracochłonność zleceń według typów i kontrahentów w okresie, który jest podsumowaniem liczby godzin poświęconych przez Twoich pracowników na zlecenia dla danych kontrahentów. Aby ocenić efektywność współpracy z klientem wystarczy, że porównasz informacje dostarczane przez ten raport serwisowy z przychodem uzyskanym od kontrahenta za wykonanie zleceń. Jeśli korzyści będą mniejsze niż powinno to wynikać z poświęconego czasu, to relacja ta nie jest opłacalna i najlepszym rozwiązaniem jest zmiana jej warunków.

Raport serwisowy - pracochłonność zleceń

Pracownicy

Kolejnym istotnym obszarem przedsiębiorstwa serwisowego są jego pracownicy – serwisanci wykonujący swoją pracę w terenie lub w siedzibie firmy. To od nich w dużej mierze zależy bowiem efektywność wszystkich realizowanych działań. Program do serwisu wyposażony w moduł raportowania stwarza możliwość monitorowania czasu pracy poprzez analizę raportu Czas poświęcony na zlecenia dla pracownika w okresie, który stanowi godzinowe podsumowanie czasu wykorzystanego na realizację zleceń. Prowadzenie analiz takiego zestawienia to idealne wsparcie procesu planowania. Znając statystyki czasu pracy łatwiej będzie Ci, na przykład, określać normy dla danych typów zleceń czy na bieżąco śledzić wahania i reagować w przypadku zbyt dużych odchyleń. To także wsparcie w dokonywaniu wycen dla klientów – będą one szybsze i dokładniejsze.

Raport serwisowy - czas pracy

Omawiany raport serwisowy to nie tylko całościowe spojrzenie na kondycję Twojego przedsiębiorstwa. Z wykorzystaniem odpowiednich filtrów możesz analizować efekty pracy każdego pojedynczego pracownika. Z łatwością określisz na przykład: ile czasu serwisant poświęcił na dane zlecenie, kto realizuje działania najszybciej, a kto najwolniej, a także, w którym typie zadania Twój pracownik lepiej się odnajduje. Dzięki temu zdobędziesz wiedzę, która może usprawnić proces rozdzielania zleceń pomiędzy poszczególne osoby.

Analizuj raporty serwisowe w programie Serwis Planner i usprawnij swój biznes!

Testuj przez 30 dni. Całkowicie bezpłatnie. Bez żadnych zobowiązań.

Umów prezentację

Sprzęt

Nieodłącznym elementem działalności serwisowej jest sprzęt – czy to w formie serwisowanych urządzeń, czy też części, które są niezbędne do realizacji danego zlecenia. Obszar ten również warto raportować, dlatego program do serwisu w tym zakresie dostarcza dwa możliwe zestawienia – Liczba zleceń wg typów i urządzeń w okresie oraz Gospodarka magazynowa – ruchy magazynowe.

Raport serwisowy Liczba zleceń według typów i urządzeń w okresie dostarcza w głównej mierze informacji, które mają pozwolić na analizę stanu danego produktu serwisowanego. Dzięki takiemu zestawieniu wiesz, ile zleceń w odniesieniu do określonego sprzętu zostało zrealizowane w danym czasie i jakiego typu były to działania. Jest to dla Ciebie szansa na bieżące monitorowanie odchyleń od ustalonej normy i odpowiednie reagowanie w momencie, w którym dany produkt serwisowany generuje zbyt dużo zleceń sugerujących jego wadliwość.

Raport serwisowy - liczba zleceń

Realizując działania związane ze sprzętem i różnymi częściami konieczny jest magazyn oraz możliwość śledzenia odbywających się w nim ruchów. Temu służy kolejny z raportów w programie do serwisu, a mianowicie zestawienie Gospodarka magazynowa – ruchy magazynowe generowane automatycznie na podstawie tworzonych dokumentów magazynowych. Analiza informacji zawartych w tabeli pozwala śledzić wyjścia z magazynu, przyjścia do magazynu, ale także ruchy wewnętrzne między Twoimi magazynami, jeśli posiadasz ich większą liczbę. Dzięki takiemu rozwiązaniu jesteś na bieżąco z działaniami, które odbywają się w Twoim magazynie, a dokonując odpowiedniego filtrowania oraz grupowania możesz dokonywać szczegółowych analiz i przeglądać tylko wybrane aspekty – typy, urządzenia, czy magazyny.

Raport serwisowy - gospodarka magazynowa

Działalność sprzedażowa

Przedsiębiorstwa serwisowe nierzadko realizują też działalność sprzedażową. O takich firmach pamięta również program do serwisu, dostarczając istotne zestawienia z tego obszaru. Możliwe do analizy są automatycznie generowane na podstawie powiązanych dokumentów trzy raporty sprzedażowe – Ofertowanie według pozycji, Zamówienia według pozycji i Sprzedaż netto według pozycji. Wszystkie trzy zestawienia działają na tej samej zasadzie – różnią się tylko dokumentem, który jest podstawą ich generowania. Z tego względu przedstawiony zostanie tylko jeden z przykładów – sprzedaż netto według pozycji, ale odnoszone może być to także do pozostałych raportów.

Raport serwisowy - sprzedaż netto

Głównym celem zestawień dotyczących ofertowania, zamówień i sprzedaży jest przekazanie odpowiednio wartości ofert, zamówień i sprzedaży w danym okresie. Nie jest to jednak jedyna opcja. Omawiane raporty tak jak wszystkie pozostałe posiadają ogromne możliwości konfiguracyjne, które zostały przedstawione w pierwszej części materiału. Z tego względu możesz dowolnie grupować, filtrować i sortować dane dopasowując każdy raport do potrzeb w danym czasie. W zestawieniach o sprzedaży, ofertowaniu i zamówieniach masz możliwość określenia na przykład: którzy handlowcy generują najwyższe wartości, jacy kontrahenci charakteryzują się wysokimi wynikami, a także to, które typy oferowanych usług cieszą się największą popularnością.

Raporty serwisowe – podsumowanie

Raportowanie i analiza prowadzonych procesów to niezwykle istotne działania dla każdego przedsiębiorstwa. Są one podstawą do podejmowania kluczowych decyzji, pozwalają kontrolować realizowane prace, eliminować zagrożenia i mierzyć efektywność wprowadzanych usprawnień. Aby raportowanie było prostą i przyjemną czynnością warto wykorzystać wsparcie programu do serwisu i cieszyć się automatycznie generowanymi raportami serwisowymi.

Gotowe raporty systemowe nie zawsze są wystarczające. Każde przedsiębiorstwo może mieć przecież swoją własną specyfikę działania i rozmaite, niestandardowe wymagania. Z tego względu program do serwisu pozwala na indywidualne podejście i w zakresie modułu raportowania umożliwia składanie próśb o wycenę i stworzenie nowych, ponadstandardowych zestawień. Jeżeli jesteś zainteresowany/a indywidualnym raportem serwisowym, zapraszamy do kontaktu z naszym działem wsparcia.

Analizuj raporty serwisowe w programie Serwis Planner i usprawnij swój biznes!

Testuj przez 30 dni. Całkowicie bezpłatnie. Bez żadnych zobowiązań.

Umów prezentację

Polecamy także:

Informacje

  • O nas
  • Kontakt
  • Bezpieczeństwo
  • Nowości
  • Klienci
  • Case Studies
  • Finansowanie
  • FAQ
  • RODO
  • Dla Partnera

Na początek

Wiedza o serwisie

Integracje

Dane kontaktowe

Questy Software

ul. Głogowska 31/33

60-702 Poznań

kontakt@questy.pl+48 506 504 540